Filtros de Tablero
Los filtros del tablero refinan los datos en algunos o en todos los gráficos de un tablero. Te permiten ver un subconjunto común de datos en las gráficas del tablero.
Dashboard Authors o Owners puede:
Selecciona los campos que todos los usuarios del tablero pueden usar para filtrar los datos.
Establece valores iniciales por defecto para cada filtro.
Deshabilite el filtrado para una gráfica específica. Desactivar el filtrado exime a la gráfica de los filtros del tablero.
Todos los usuarios del tablero pueden filtrar según los valores que especifiquen y guardar sus propios valores de filtro por defecto.
Nota
Los usuarios que abren un tablero utilizando un enlace público no pueden guardar sus propios valores por defecto de filtro. Charts vuelven a los valores de filtro por defecto iniciales después de actualizar la página o iniciar una nueva sesión.

Si uno o más filtros de tablero afectan los datos que muestra una gráfica, aparecerá un ícono en la esquina inferior izquierda de esa gráfica. Coloca el cursor sobre el icono para ver una lista de los campos filtrados que afectan esa gráfica.
Nota
El tablero Authors o Owners define filtros utilizando fuentes de datos específicas y puede desactivar el filtrado en gráficas específicas. Un solo filtro puede no refinar todos los gráficos si:
El tablero contiene gráficos asignados a fuentes de datos que el filtro no utiliza.
Un tablero
AuthoroOwnerdesactiva el filtrado en algunos gráficos.
Considerations
Los filtros del tablero no admiten campos de búsqueda, campos calculados y campos faltantes. Si deseas añadir un campo de búsqueda o calculado, crea una vista de gráficas y utilízala como una fuente de datos.
Si tienes filtros en una gráfica o tablero, utiliza un índice para mejorar su rendimiento.
Escenario de ejemplo
Un tablero Author crea un tablero con gráficas que contienen datos de ventas de todos los clientes de una empresa. El creador crea un filtro que permite a los visualizadores del tablero seleccionar de qué región(es) mostrar los datos. Los miembros de un equipo de ventas usan este filtro para mostrar los datos de los clientes solo para la(s) región(es) que cubren.
Tip
Puedes usar un tablero de muestra preconstruido para experimentar con los filtros de tablero.
Persistencia de filtros por visor de tablero
Charts guarda los siguientes estados para cada usuario de tablero en recargas y sesiones de usuario:
qué filtros están habilitados o deshabilitados
valores de campo elegidos para filtrar tableros
si el/la Dashboard Filters está expandido o contraído.
Los cambios que hace un espectador del tablero en los filtros no afectan a otros usuarios de Charts. Los filtros guardados de un usuario no se ven afectados cuando Author o Owner en un tablero modifica los valores por defecto de un filtro, a menos que restableza un filtro..
Nota
Charts no conserva el estado de los filtros ni los valores para los usuarios que abren un tablero mediante un enlace público. Charts vuelven a los valores de filtro por defecto iniciales después de actualizar la página o iniciar una nueva sesión.
El panel Dashboard Filters
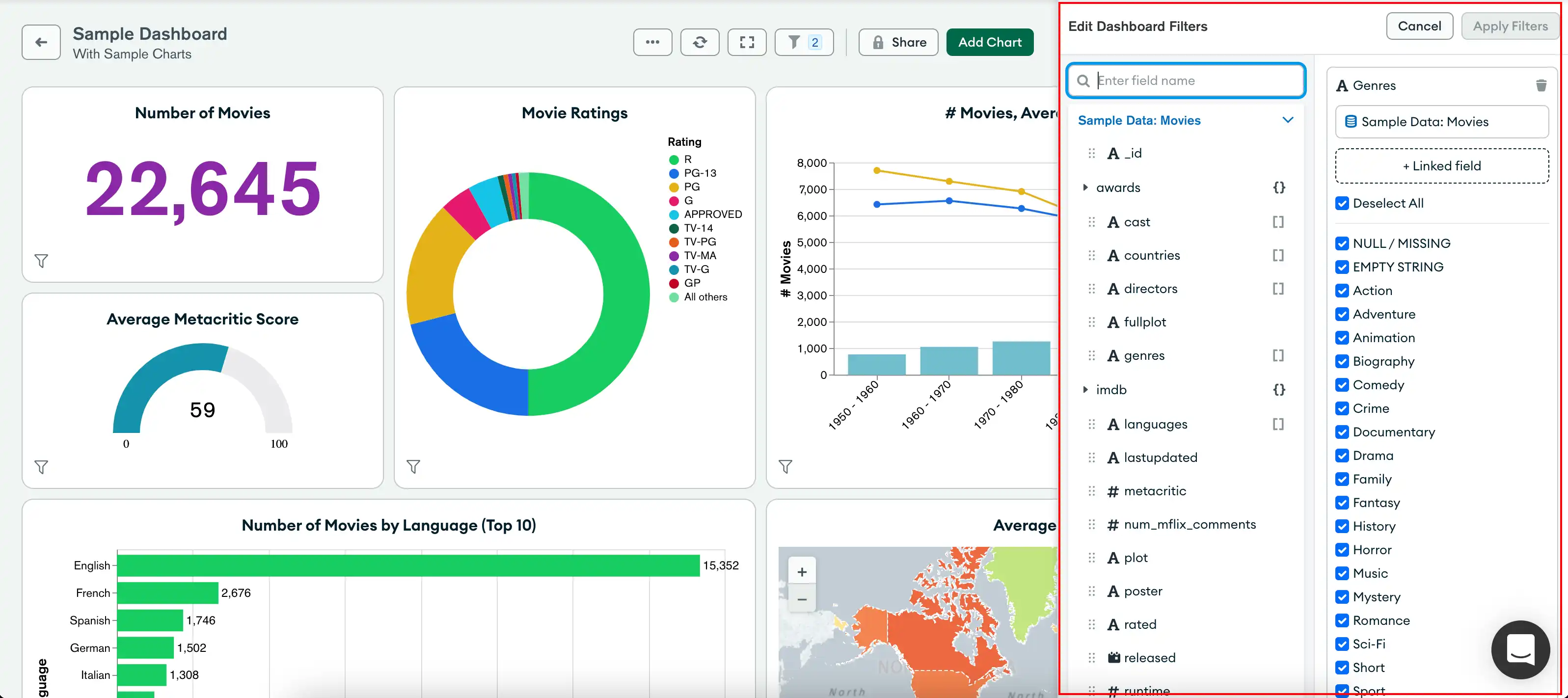
El ícono Dashboard Filters indica la cantidad de filtros activos. Haz clic en el icono para expandir el panel Dashboard Filters.

El panel Dashboard Filters muestra una tarjeta de filtro para cada campo que se puede usar para filtrar los datos de una gráfica. Puedes configurar tarjetas de filtro para usar campos relacionados de múltiples fuentes de datos. Cuando actualiza el valor de un campo, Charts actualiza las gráficas del tablero para mostrar datos que coincidan con los valores de campo que proporciona desde todas las fuentes de datos configuradas.
En el siguiente ejemplo, un tablero Author crea filtros en los campos genres y year de dos conjuntos de datos de películas de ejemplo. El Author establece valores por defecto para estos campos para mostrar solo películas de ciencia ficción e historia lanzadas en o después de 1968. El tablero Viewers puede proporcionar sus propios valores para los campos filtrables para refinar los datos de la gráfica según sus intereses.

Para aprender sobre las opciones de filtrado para cada tipo de dato de campo, consulta Crear filtros para tus datos.
Expandir o Contraer Filtros del Tablero
Puedes expandir o contraer las tarjetas de filtros del tablero.
Los filtros deshabilitados se minimizan automáticamente.
Cuando está activado, los filtros contraídos todavía se aplican a tus gráficas.
Gestiona los filtros del tablero
El tablero Authors y Owners pueden:
Agrega, edita y elimina filtros del tablero.
Desactivar los filtros del tablero en gráficas específicas.
Añadir filtros al tablero
Puedes especificar los campos con los que cualquier usuario puede filtrar los datos del tablero. Al crear un filtro de tablero, selecciona campos relacionados de las fuentes de datos que utiliza una gráfica del tablero. Puedes añadir filtros al tablero basados en cualquier número de fuentes de datos que utilice la gráfica del tablero.
Las tarjetas de filtro que utilizan múltiples fuentes de datos query cada gráfica utilizando el nombre del campo del conjunto de datos correspondiente.
Ejemplo
La gráfica A utiliza el conjunto de datos A. La gráfica B utiliza el conjunto de datos B. El campo A en el conjunto de datos A y el campo B en el conjunto de datos B contienen información relacionada. Se agregan ambos campos a una sola tarjeta de filtro.
Cuando un filtro afecta a la gráfica A, la query para esa gráfica usa únicamente el campo A. Cuando un filtro afecta la gráfica B, la query para esa gráfica usa solo el campo B.
Para agregar un filtro de tablero:
Ve a la página Dashboards.
Para obtener instrucciones, consulta Tableros.
Selecciona el tablero de control deseado.
Expande el panel Dashboard Filters en el tablero deseado.
Si un tablero no tiene filtros, haga clic en Add Filters. De lo contrario, haga clic en Edit.
Expande una fuente de datos que contenga los campos para los que deseas añadir un filtro.
Arrastra un campo de la fuente de datos a la zona de soltar + filter.
Tip
Para buscar campos de datos específicos, usa la barra de búsqueda en la esquina superior izquierda del panel Edit Dashboard Filters.
El nombre de la fuente de datos aparece debajo del nombre del campo en la tarjeta del filtro.
(Opcional) Puedes apilar campos de otras fuentes de datos. Esto te permite usar un único filtro para refinar los datos de los gráficos a partir de campos relacionados de múltiples fuentes de datos.
Nota
Para apilar campos en una tarjeta de filtro:
Cada campo debe ser del mismo tipo de dato que los otros campos de la tarjeta de filtro.
La tarjeta de filtro no debe tener otro campo de la fuente de datos seleccionada.
Para apilar campos de otras fuentes de datos:
Expande otra fuente de datos que contenga un campo relacionado.
Arrastra un campo de la fuente de datos a la zona de descarga + another field en la misma tarjeta de filtro.
El nombre de la fuente de datos aparece debajo del nombre del campo y de las otras fuentes de datos de las que seleccionaste campos en la tarjeta de filtro.
Nota
Los nombres de los campos pueden diferir según la fuente de datos. La tarjeta de filtro enumera el nombre del campo que utilizaste para crear el filtro.
Haz clic en junto a una fuente de datos para remover su campo de una tarjeta de filtro.
(Opcional) Proporcione valores por defecto para el campo en la tarjeta de filtro. Todos los visualizadores del tablero ven los datos de la gráfica que coinciden con los valores de campo por defecto que tú proporcionas, hasta que proporcionen sus propios valores de filtro o desactiven la tarjeta de filtro.
Las opciones de la tarjeta de filtro se basan en el tipo de dato del campo. Para aprender las opciones de filtrado para cada tipo de dato de campo, consulta Crea filtros para tus datos.
Usa el interruptor para desactivar o activar la tarjeta de filtro por defecto. Si se desactiva, cada usuario del tablero debe activar la tarjeta de filtro para mostrar los datos que el filtro refina.
Repítelo para cada campo por el que quieras que los usuarios filtren los datos.
Haga clic en Apply Filters.
Editar filtros del tablero
Después de crear un filtro de tablero, puedes:
Renombrar tarjetas de filtro.
Active o desactive las tarjetas de filtro.
Agregar o remover campos.
Agrupa campos de otras fuentes de datos.
Cambia los valores de campo por defecto.

Para editar un filtro de tablero:
Ve a la página Dashboards.
Para obtener instrucciones, consulta Tableros.
Selecciona el tablero de control deseado.
Expande el panel Dashboard Filters en el tablero deseado y, luego, haz clic en Edit.
Haz los cambios que desees en cada tarjeta de filtro.
Haga clic en Apply Filters.
Borrar filtros del tablero
Ve a la página Dashboards.
Para obtener instrucciones, consulta Tableros.
Selecciona el tablero de control deseado.
Expande el panel Dashboard Filters en el tablero deseado y, luego, haz clic en Edit.
Pasa el mouse por encima de la tarjeta de filtro que deseas borrar, luego haz clic en .
Haga clic en Apply Filters.
Desactivar filtros de tablero para una gráfica
Puedes desactivar el filtrado para una gráfica específica si creas al menos un filtro de dashboard en la fuente de datos de la gráfica. Si desactivas el filtrado, la gráfica queda exenta de todos los filtros e indicadores del tablero. La selección por defecto para todos los gráficos es Filter or highlight.
Para desactivar el filtrado del tablero para un gráfico:
Ve a la página Dashboards.
Para obtener instrucciones, consulta Tableros.
Selecciona el tablero de control deseado.
Coloca el cursor sobre la gráfica en el tablero para mostrar cuatro botones en la esquina superior derecha de la gráfica.
Haga clic en el segundo botón (para Interactive Filters) y seleccione Ignore en el menú desplegable.
Nota
No puedes cambiar esta configuración hasta que hayas creado al menos un filtro de tablero en la fuente de datos de la gráfica.
Una vez que ignores el filtrado, el icono del botón Interactive Filters en la gráfica cambia para todos los usuarios. Los usuarios con el rol Viewer también pueden ver una información sobre herramientas si hacen clic en el botón Interactive Filters, que dice "The dashboard owner has not enabled filtering for
this chart."
Para volver a habilitar el filtrado del tablero para una gráfica:
Haga clic en el botón Interactive Filters.
Selecciona Filter del menú desplegable.
Utilizar Filtros de tablero
Cualquier Usuario que cuente con al menos el rol Viewer en un tablero y la fuente de datos que respalda un campo puede ver la tarjeta de filtro y proporcionar sus propios valores para el filtro.
Tableros de filtro
Puedes filtrar los datos del tablero según los campos filtrables que haya configurado un Author o un Owner. Charts filtran datos en función de los valores de campo por defecto si el tablero Author o Owner los configuraron. El tablero Authors o Owners puede configurar tarjetas de filtro para usar campos relacionados de varias fuentes de datos. Puedes proporcionar tus propios valores de campo para personalizar los datos que muestran las gráficas.
Para filtrar los datos del tablero según los campos filtrables:
Ve a la página Dashboards.
Para obtener instrucciones, consulta Tableros.
Selecciona el tablero de control deseado.
Expande el panel Dashboard Filters en el tablero deseado.
Si una tarjeta de filtro está deshabilitada, haga clic en el interruptor para habilitarla.
Modifique los valores de los campos proporcionados para actualizar los gráficos del tablero del tablero según los valores del filtro que haya proporcionado.
Las opciones de la tarjeta de filtro se basan en el tipo de dato del campo. Para aprender las opciones de filtrado para cada tipo de dato de campo, consulta Crea filtros para tus datos.
Nota
Si el campo de la tarjeta de filtro es un
StringoObjectId, Charts solo toma muestras de los valores del campo de la primera fuente de datos que se agregó al filtro.El filtro del tablero muestra 20 valores de muestra. Para agregar tu propio valor, haz clic en + Add Value e introduce el valor.
Actualizar el valor del filtro refina los datos de la gráfica según todas las fuentes de datos vinculadas a la tarjeta de filtro.
Los gráficos se actualizan inmediatamente después de que modifiques el valor de un campo.
Volver los filtros del tablero a los valores por defecto
Para revertir una tarjeta de filtro a sus valores por defecto, haz clic en .