La pestaña Schema ofrece una visión general del tipo de dato y de la forma de los campos en una colección concreta. Las bases de datos y las colecciones están visibles en la navegación de la izquierda.
El resumen se basa en muestrear los documentos de la colección. La descripción general del esquema puede incluir datos adicionales sobre el contenido de los campos, como los valores mínimos y máximos de fechas y enteros, la frecuencia de aparición de valores particulares y la cardinalidad de los datos.
MongoDB tiene un modelo de esquema flexible, lo que significa que algunos campos pueden contener diferentes tipos de datos de un documento a otro. Por ejemplo, un campo llamado address puede contener cadenas, enteros y objetos en algunos documentos, objetos en otros, o alguna combinación de los tres.
En el caso de campos heterogéneos, la pestaña Schema muestra un desglose de los distintos tipos de datos contenidos en el campo con el porcentaje de cada tipo de dato representado.
Ejemplo
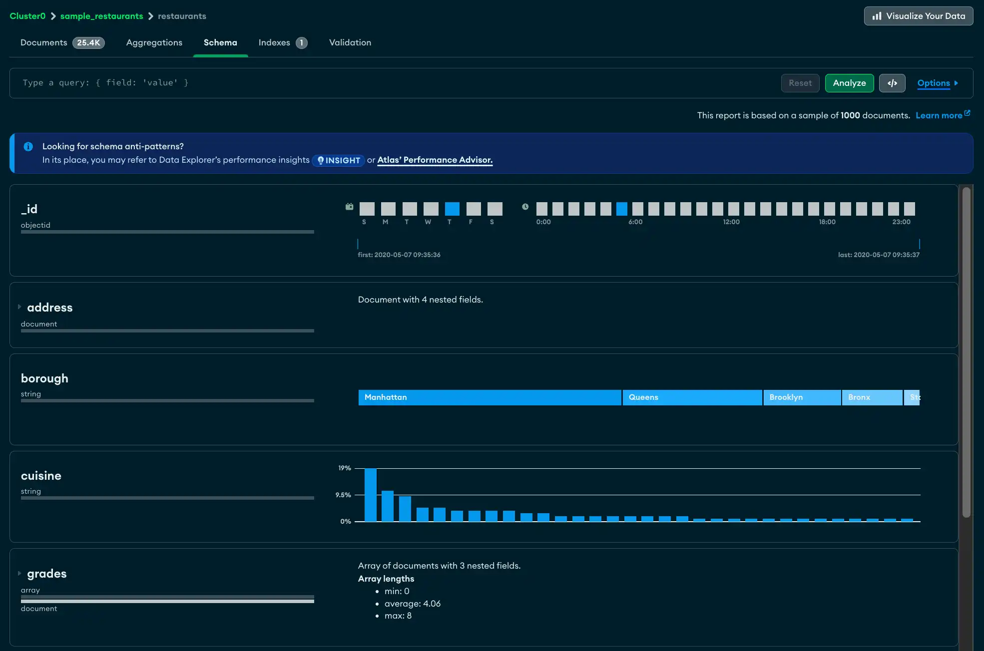
La pestaña Schema muestra información sobre el tamaño de la colección test.restaurants en la parte superior, incluyendo el número total de documentos en la colección, el tamaño promedio de los documentos y el espacio total en disco ocupado por la colección.
Se muestran los siguientes campos con detalles:
El campo
_ides un ObjectId. Cada ObjectId contiene una marca de tiempo, por lo que Atlas muestra el rango de tiempos de creación de los documentos muestreados.El campo
addresscontiene cuatro campos anidados. Puedes expandir el panel de campos para ver analisis de cada uno de los campos anidados.El campo
boroughcontiene una string que indica el municipio en el que se encuentra el restaurante. La cardinalidad es lo suficientemente baja como para que Atlas pueda proporcionar una barra graduada del contenido del campo, con la string que ocurre con más frecuencia a la izquierda.El campo
gradescontiene arreglos de strings. El análisis muestra las longitudes mínimas, máximas y promedio del arreglo.

Ver la pestaña Schema
En Atlas, ve a la página Data Explorer de tu proyecto.
Si aún no aparece, se debe seleccionar la organización que contiene el proyecto en el menú Organizations de la barra de navegación.
Si aún no se muestra, seleccione su proyecto en el menú Projects de la barra de navegación.
En la barra lateral, haz clic en Data Explorer en la sección Database.
El Data Explorer se muestra.
IMPORTANTE: También puede hacer clic en el nombre de un grupo para abrir la barra Cluster lateral y luego hacer clic Data Explorer en debajo del Shortcuts encabezado.
Barra de query
Usando la barra de query en la pestaña Schema, puedes crear un filtro de query para limitar tu conjunto de resultados. Haz clic en el botón Options para especificar las opciones de query, tales como los campos particulares a mostrar y el número de resultados a devolver.
Nota
Para conjuntos de resultados de query mayores de 1000 documentos, Atlas muestra un subconjunto de los resultados. De lo contrario, Atlas muestra todo el conjunto de resultados.
Para obtener más información sobre el muestreo, consulta Sampling.

Tip
En la Schema pestaña, también puedes usar el Generador de consultas para ingresar una consulta en la barra de consultas.
Descripciones de campos
Para cada campo, Atlas muestra información resumida sobre el tipo o los tipos de datos que contiene el campo y el rango de valores. Dependiendo del tipo de dato y el nivel de cardinalidad, Atlas muestra histogramas, barras graduadas, mapas geográficos y datos de ejemplo para proporcionar una idea de la forma y el alcance de los datos contenidos en cada campo.
Campo con un solo tipo de datos
A continuación, se muestra un ejemplo del resumen del tipo de dato para un campo llamado last_login que contiene datos de tipo date.

Campo con múltiples tipos de datos
Para los campos que contienen múltiples tipos de datos, Atlas muestra un desglose porcentual de los diversos tipos de datos en los documentos. En el ejemplo a continuación, la gráfica muestra el contenido de un campo llamado phone_no en el que el 20% de los documentos son del tipo int32, y el 80% restante son del tipo string.

Campo ausente
Si una colección contiene documentos en los que no todos los campos contienen un valor, los valores faltantes se muestran como undefined. En el siguiente ejemplo, el campo age no tiene ningún valor registrado en el 40% de los documentos muestreados.

Strings
Las cadenas pueden aparecer de tres formas diferentes. Si hay strings completamente únicas en un campo, Atlas muestra una selección aleatoria de string values del campo especificado. Haz clic en el icono circular de actualización para ver un nuevo conjunto de valores seleccionados aleatoriamente del campo.

Si sólo hay unos pocos valores de string distintos, Atlas muestra las strings en una sola barra graduada que muestra el porcentaje de la población de los valores de string.

Si hay varios valores de string con algunos duplicados, Atlas muestra un histograma que indica la frecuencia de cada string encontrada dentro del campo.

Nota
Mueve el ratón sobre cada barra para mostrar una sugerencia de herramienta que muestra el valor de la string.
Números
Los números son similares a los strings en su representación. Los números únicos se muestran de la siguiente manera:

Los números duplicados se muestran en un histograma que indica su frecuencia:

Fechas y ObjectIDs
Los campos que representan fechas (y los campos que contienen el tipo de dato ObjectID, que incluye una marca de tiempo) se muestran en varios gráficos de barras. Los dos gráficas en la fila superior representan el día de la semana y la hora del día del valor de la marca de tiempo.
La sola gráfica en la parte inferior muestra el valor de la marca de tiempo de inicio y final, y las líneas verticales representan la distribución de la marca de tiempo en todo el rango del primero al último.

Documentos y arreglos incrustados
Los campos que contienen un subdocumento o un arreglo se muestran con un pequeño triángulo a su lado y una representación visual de los datos contenidos dentro del subdocumento o arreglo.

Haz clic en el triángulo para expandir el campo y ver los documentos incrustados:

Ver gráficos de tipos mixtos
Si un campo tiene tipos mixtos, puedes ver diferentes gráficas de cada tipo haciendo clic en el campo type. En el ejemplo siguiente, el campo age muestra los valores que son cadenas:

Al hacer clic en el tipo int32, la gráfica mostrará sus datos numéricos:

Desarrollador de query
En la pestaña Schema, puedes escribir el filtro manualmente en la barra de query o generar el filtro con el generador de query Atlas. El generador de querys te permite seleccionar elementos de datos de uno o más campos de tu esquema y construir una query que coincida con los elementos seleccionados.
Tip
Puedes crear el filtro de query inicial utilizando el generador de query con opciones de clic y luego editar manualmente el filtro generado según tus requisitos exactos.
El siguiente procedimiento describe los pasos involucrados en la creación de una compleja query con la barra de queries.
Solución de problemas
Si el análisis de tu esquema se agota el tiempo, podría deberse a que la colección que estás analizando es muy grande, lo que hace que MongoDB detenga la operación antes de que termine el análisis. Aumentar el valor de MAX TIME MS para permitir que finalice el operation time.
Para aumentar el valor de MAX TIME MS:
En la barra de query, expanda Options.
Aumenta el valor de MAX TIME MS para adaptarlo a tu colección. MAX TIME MS por defecto es 60000 milisegundos, o 60 segundos, pero el análisis de grandes colecciones puede tomar decenas de segundos.
Una vez que se haya aumentado el valor de MAX TIME MS, vuelva a analizar su esquema haciendo clic en Analyze.



