仪表盘筛选器
仪表盘筛选器可优化仪表盘中部分或全部图表的数据。 通过它们可以查看仪表盘图表中的通用数据子集。
仪表盘 Authors 或 Owners 可以:
选择所有仪表盘用户都可以用于过滤数据的字段。
设置每个筛选器的初始默认值。
禁用特定图表的筛选功能。禁用筛选功能 可使图表不受仪表盘筛选器的影响。
所有仪表盘用户都可以根据自己指定的值进行筛选,并保存自己的默认筛选器值。
注意
使用公共链接打开仪表盘的用户无法保存自己的默认筛选器值。 刷新页面或开始新会话后, Charts 会恢复到初始默认筛选器值。

如果一个或多个仪表盘筛选器影响了图表显示的数据,则该图表的左下角会显示 图标。将鼠标悬停在 图标,显示影响该图表的已筛选字段的列表。
注意
仪表盘 Authors 或 Owners 使用特定数据源定义过滤器,可 禁用特定图表的过滤功能。如果出现以下情况,单个过滤器可能无法优化所有图表:
仪表盘包含映射到筛选器不使用的数据源的图表。
仪表盘
Author或Owner禁止对某些图表进行过滤。
Considerations
示例场景
仪表盘Author 可创建带图表的仪表盘,其中包含公司所有客户的销售数据。作者可以创建筛选器,允许仪表盘查看器选择显示哪个(些)区域的数据。销售团队成员使用该筛选器,筛选后只显示其负责区域的客户数据。
提示
您可以使用预先构建的示例仪表盘来试验仪表盘筛选器。
筛选每个仪表盘查看器的持久性
Charts 会在重新加载和用户会话期间持续保持每个 仪表盘查看器的以下状态:
哪些筛选器已启用或禁用
选择用于筛选仪表盘的字段值
Dashboard Filters 是展开还是折叠。
仪表盘查看器对筛选器所做的更改不会影响其他 Charts 用户。 除非重置筛选器,否则当仪表盘Author或Owner修改筛选器的默认值时,不会影响查看器保存的筛选器。
注意
对于使用公共链接打开仪表盘的用户,Charts 不会保持 筛选器状态或值。刷新页面 或开始新会话后,Charts 会恢复到初始默认筛选器值。
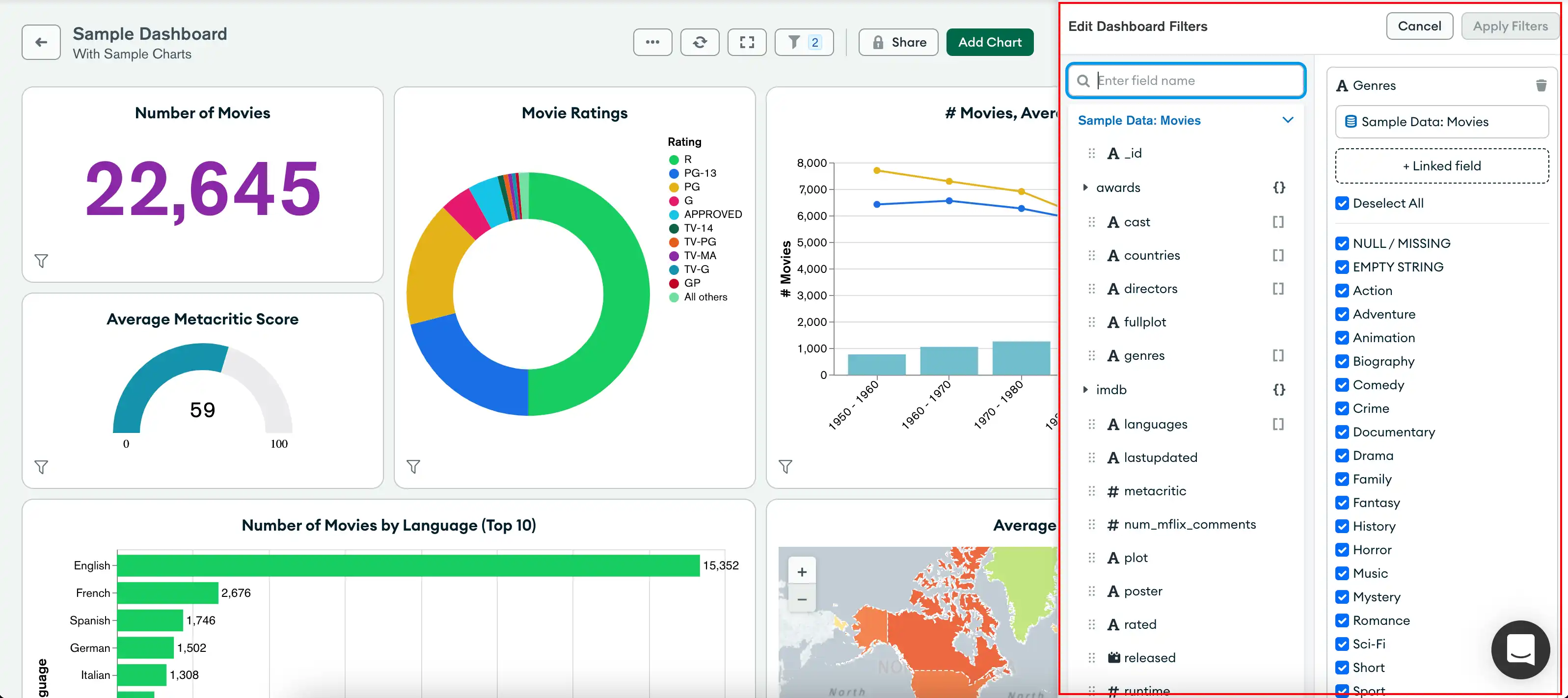
Dashboard Filters 窗格
Dashboard Filters 图标表示活动筛选器的数量。单击图标展开 Dashboard Filters 窗格。

Dashboard Filters窗格为可用于筛选图表数据的每个字段显示一个筛选卡。您可以配置筛选卡,以使用多个数据源的相关字段。更新字段值时,Charts 会更新仪表盘图表,以显示与您通过所有配置数据源提供的字段值相匹配的数据。
以下示例中,仪表盘 Author 根据两个样本电影数据集的 genres 和 year 字段创建筛选器。Author 为这些字段设置默认值,只显示 1968 年或之后上映的“科幻和历史”电影。仪表盘 Viewers 可以为可筛选字段提供自己的值,以便根据自己的兴趣来优化图表数据。

如需了解每种字段数据类型的筛选选项,请参阅“创建数据筛选器”。
展开或折叠仪表盘筛选器
您可以展开或折叠仪表盘过滤卡。
禁用的筛选器会自动折叠。
启用后,折叠的筛选器仍会应用图表。
管理仪表盘筛选器
仪表盘 Authors 和 Owners 可以:
添加、编辑和删除仪表盘筛选器。
禁用特定图表上的仪表盘筛选器。
添加仪表盘筛选器
您可以指定任何仪表盘用户都可以用来筛选数据的字段。 创建仪表盘筛选器时,可以从仪表盘图表使用的数据源中选择相关字段。 您可以根据仪表盘图表 使用的任意数量的数据源添加仪表盘筛选器。
使用多个数据源的筛选卡使用适用数据集中的字段名称查询每个图表。
例子
图表 A 使用数据集 A。图表 B 使用数据集 B。数据集 A 中的字段 A 和数据集 B 中的字段 B 包含相关信息。您可以将这两个字段添加到单个筛选卡中。
当筛选器影响图表A 时,该图表的查询只使用字段A 。当筛选器影响图表B 时,该图表的查询只使用字段B 。
添加仪表盘筛选器:
Go到Dashboards页面。
有关说明,请参阅仪表盘。
选择所需的仪表盘。
展开所需仪表盘上的 Dashboard Filters 窗格。
如果仪表盘没有筛选器,请单击Add Filters 。 否则,请单击Edit 。
展开包含要添加筛选器的字段的数据源。
拖动数据源中的字段到 + filter 下拉区域。
提示
要搜索特定数据字段,请使用 Edit Dashboard Filters 窗格左上角的搜索栏。
数据源名称显示在过滤器卡片中的字段名称下方。
(可选)您可以堆叠来自其他数据源的字段。这样,您就可以使用单个过滤器优化来自多个数据源的相关字段的图表数据。
要堆叠来自其他数据源的字段:
展开包含相关字段的另一个数据源。
拖到数据源中的字段到同一筛选卡上的 + another field 下拉区域。
数据源名称会显示在字段名称和筛选卡中所选字段的其他数据源下方。
注意
每个数据源的字段名称可能不同。 筛选器卡会列出创建筛选器时使用的字段名称。
单击数据源旁边的 ,从过滤器卡片中删除其字段。
(可选)提供筛选卡中字段的默认值。所有仪表盘查看器都可以查看与您提供的默认字段值相匹配的图表数据,直到其提供自己的筛选器值或禁用筛选器卡。
筛选卡选项基于字段的数据类型。如需了解每种字段数据类型的筛选选项,请参阅创建数据筛选器。
使用切换按钮默认禁用或启用筛选器卡。 如果禁用,每个仪表盘用户必须启用筛选器卡才能显示筛选器 优化的数据。
对您希望用户过滤数据所依据的每个字段重复此操作。
单击 Apply Filters(连接)。
编辑仪表盘筛选器
创建仪表盘过滤器后,您可以:
重命名筛选卡。
启用或禁用筛选卡。
添加或删除字段。
堆叠来自其他数据源的字段。
更改默认字段值。

要编辑仪表盘筛选器:
Go到Dashboards页面。
有关说明,请参阅仪表盘。
选择所需的仪表盘。
展开所需仪表盘上的 Dashboard Filters(仪表盘筛选器)窗格,然后单击Edit(编辑)。
对每个筛选卡进行所需的更改。
单击 Apply Filters(连接)。
删除仪表盘筛选器
Go到Dashboards页面。
有关说明,请参阅仪表盘。
选择所需的仪表盘。
展开所需仪表盘上的 Dashboard Filters(仪表盘筛选器)窗格,然后单击Edit(编辑)。
将鼠标悬停在要删除的筛选卡上,然后单击 。
单击 Apply Filters(连接)。
禁用图表的仪表盘筛选器
您如果在图表的数据源上创建至少一个仪表盘筛选器,则可以禁用对特定图表的筛选。如果禁用筛选,则该图表将不受所有仪表盘筛选器和突出显示的影响。所有图表的默认选择为 Filter or highlight。
要禁用图表的仪表盘筛选,请执行以下操作:
Go到Dashboards页面。
有关说明,请参阅仪表盘。
选择所需的仪表盘。
将鼠标悬停在仪表盘的图表上,可以看到图表右上角的四个按钮。
单击第二个按钮(对于 Interactive Filters(交互式筛选器))并从下拉列表中选择 Ignore(忽略)。
注意
在图表数据源上创建至少一个仪表盘筛选器之前,不能更改此设置。
如果忽略筛选,所有用户的图表上的Interactive Filters按钮图标都会更改。具有Viewer角色的用户如果点击Interactive Filters按钮(即“ The dashboard owner has not enabled filtering for
this chart ”),也可以看到工具提示。
为图表重新启用仪表盘筛选:
单击 Interactive Filters 按钮。
从下拉列表中选择 Filter。
使用仪表盘筛选器
任何在仪表盘上至少具有 Viewer 角色,且数据源支持字段的用户都可以查看筛选卡,并提供自己的筛选器值。
筛选仪表盘
可以根据 Author 或 Owner 配置的可筛选字段筛选仪表盘数据。如果仪表盘 Author 或 Owner 配置了默认字段值,则图表根据默认值筛选数据。仪表盘 Authors 或 Owners 可以配置筛选卡,以使用多个数据源的相关字段。您可以提供自己的字段值,自定义图表显示的数据。
根据可筛选字段筛选仪表盘数据:
Go到Dashboards页面。
有关说明,请参阅仪表盘。
选择所需的仪表盘。
展开所需仪表盘上的 Dashboard Filters 窗格。
如果筛选卡被禁用,请单击切换按钮将其启用。
修改所提供字段的值,根据所提供的筛选器值更新仪表盘的图表。
筛选卡选项基于字段的数据类型。如需了解每种字段数据类型的筛选选项,请参阅创建数据筛选器。
注意
如果筛选卡字段为
String或ObjectId,则 Charts 只对添加到筛选器中的第一个数据源的字段值进行采样。仪表盘过滤显示20示例值。 如果要添加自己的值,请单击+ Add Value并输入值。
更新筛选器值可根据与筛选器卡链接的所有数据源优化图表数据。
修改字段值后,该图表会立即刷新。
将仪表盘过滤器恢复为默认值
要将筛选器卡恢复为其默认值,请单击 。