- Enviroment
- MongoDB 6.0 / 3 nodes Replica Set
- CPU 8core, Memory 16GB
- Operation: INSERT 100%
- Write Concern: majority
- Driver: Java Driver 5.0
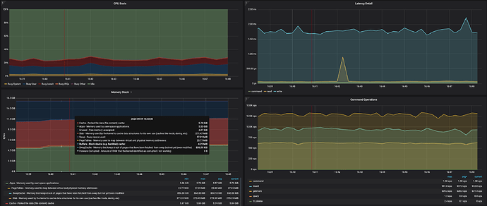
I am testing a service that only does Write.
However, I am experiencing a problem that Write performance does not increase any more
I think there are enough server resources such as CPU, so can you guide me on which part to tune?
Additionally, what are the commands and getmores in the Operation panel?
Seeing that it doesn’t even come out as a profile, I expect it to be a command for the local db.
