Hi, We upgraded 15 clusters from mongoDB version 4.4 to 5.0.28 and after one day to version 6.0.16.
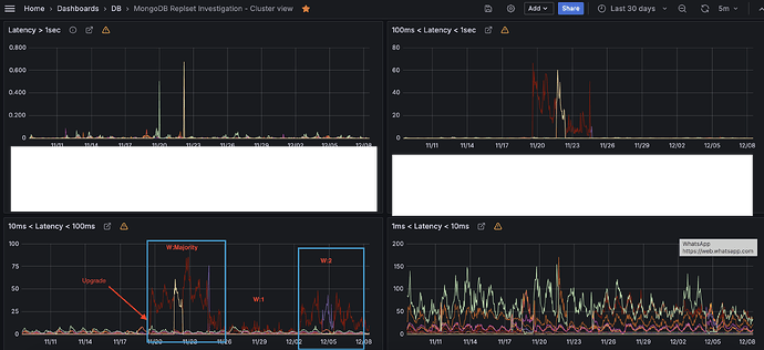
In 3 clusters we are experiencing high latency on writes.
Cluster details :
7 nodes: 2 in AWS domain controller - Oregon (uw2-edt-01), another 3 are in AWS domain controller - 42, Virginia (uw2-est-01) , and the last 2 are in AWS domain controller -Ireland (eu-west-1)
- We have latency only on write operations.
- After day or two we changed the following parameters :
- allowDiskUseByDefault - False
- Write concern, from Majority to w: 2, j: true, wtimeout: 5000.
We noticed significant improvement, however we still have latency issues, compared to version 4.4.
We did change the write concern to w:1, but we still have significant latency issues between the versions.
What else can we check? Maybe this is an insert/upsert issue.
I also have this further questions :
- noticing a lot of this INFO in our slow log :
msg":“Slow query”,“attr”:{“type”:“command”,“ns”:“config.$cmd”,“command”:{“update”:“system.sessions”,“ordered”:false,“allowImplicitCollectionCreation”:false,“writeConcern”:{“w”:“majority”,“wtimeout”:15000},“$db”:“config”},“numYields”:0,“reslen”:1124,“locks”:{“ParallelBatchWriterMode”:{“acquireCount”:{“r”:1784}},“ReplicationStateTransition”:{“acquireCount”:{“w”:0}},"
- why these logs appears so many times ? also we changed the default writeConcern to w:2. So why we noticing it in this log as : “w”:"majority ?
- There is a different between write commands that are more fast than others, for example : FINDANDMODIFY vs Insert vs Upsert?
Can you please advise how we can make it better ?
