Max Disk IOPS vs Disk IOPS

Hey,

I wonder the difference between these Max Disk IOPS and Disk IOPS. Also which one should I look when I’m using standard IOPS.

Since the granularity is 1 minute here (no option to use second), should I assume the Disk IOPS is the average of that minute and Max Disk IOPS is the maximum number of operations in each second in the minute time interval?

I’m on M30 (general) with 3000 baseline IOPS in AWS. Disk IOPS graph shows number under 500. The other one shows data nearly on 6000. I wonder if I will have a burst issue soon?

Hey @Mete,

Welcome to the MongoDB Community!

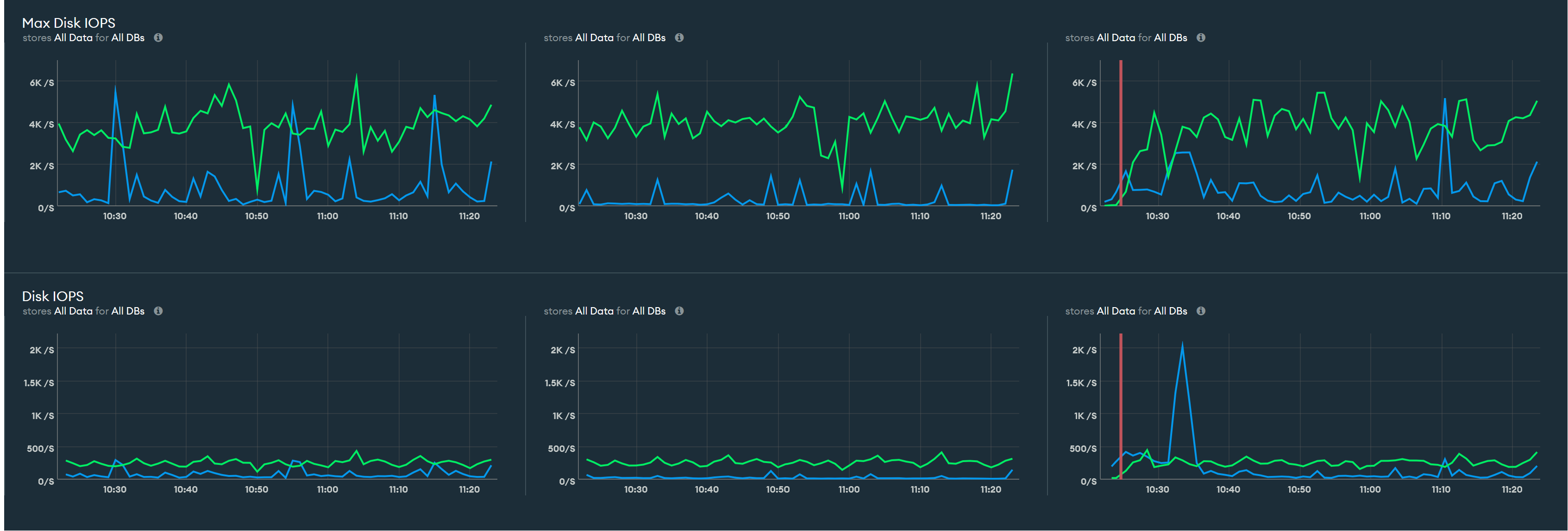
Max Disk IOPS is the highest disk IOPS value in that given time period, while the Disk IOPS value is the total input operations per second.

In the graph above, the Max Disk IOPS is displayed at a 1-hour zoom level, which implies that the minimum granularity is 1 minute. Within that 1-minute interval, there can be many checkpoints that happen (for a very small amount of time), which drives the max disk IOPS value up. Therefore, it is advisable to look at Disk IOPS at a smaller zoom or granularity level for better insights.

Hope this answers your question!

Best regards,
Kushagra

1 Like

Hey @Kushagra_Kesav ,

Since there is no second granularity and the metric itself is an interpretation of something in second, I need clarification.

So when we look at the minute granularity, each data point shows me a number.
For IOPS, is this number showing the average of input output operations in that minute? Like Sum(t1, t2 …, t60) / 60

Also for Max Disk IOPS, looking at 1 minute granularity, is this number shows me MAX(t1, t2, …, t60)
which is the maximum IOPS value in one of the seconds inside that minute?