Investigating Daily MongoSync CPU and Disk I/O Spikes

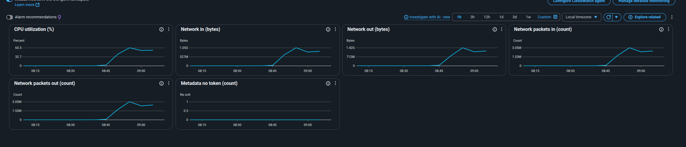
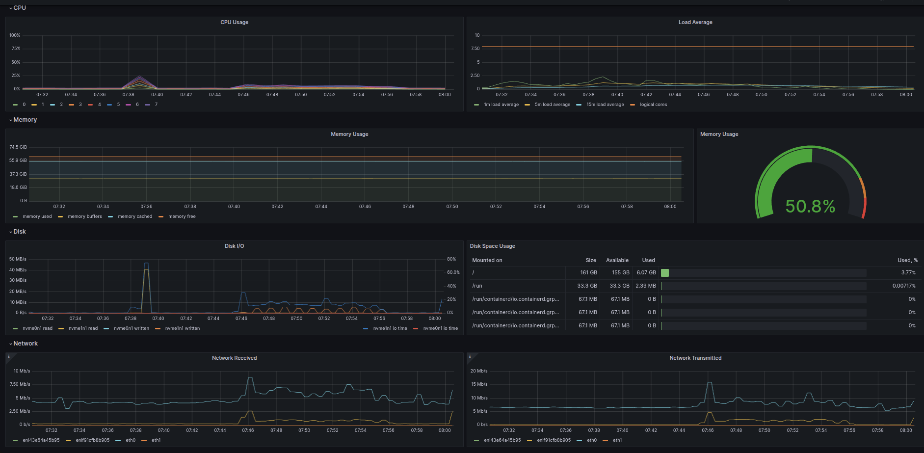
We have MongoSync configured, and every day at around 08:30 BST (UTC+1), it executes a large batch of transactions that don’t correspond to any new data being inserted on the source or replicated to the destinations. We’re guessing MongoSync might be running some routine task each morning—because this job triggers a major spike in CPU and disk I/O, which in turn increases replication lag. When we turn off mongosync it stops.

Does anyone know what this might be?

mongosync: version: 1.13.1

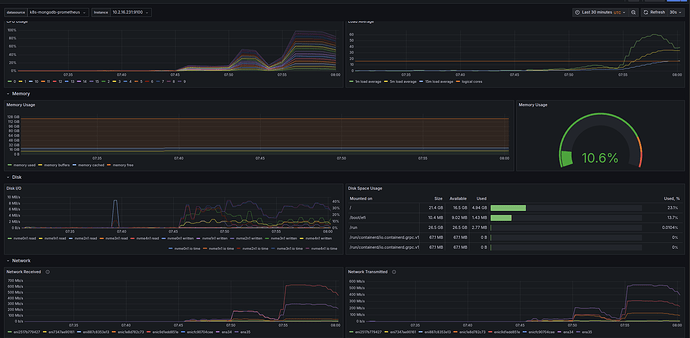
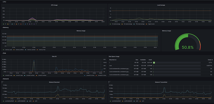
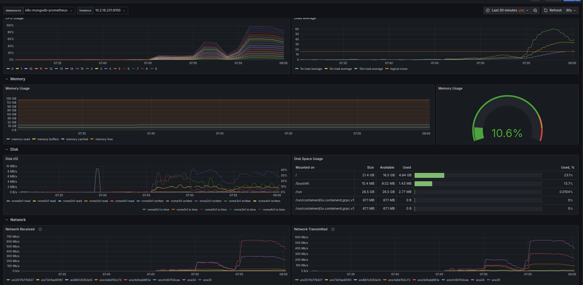
Happened again today, look at how bizare the network traffic/received is. The source is really not doing much where as the destination for some reason every day picks up something around 7:30-7:45.

When i look at my destiantion volumes, no data is being inserted into the volume. So what is happening?

My source

My destination

The EC2 mongosycn is running on

I want to mention that my source db is less than 100gb in size

When i look at the logs i see a bunch of NoSuchTransactions