A question about mongodb 6.0
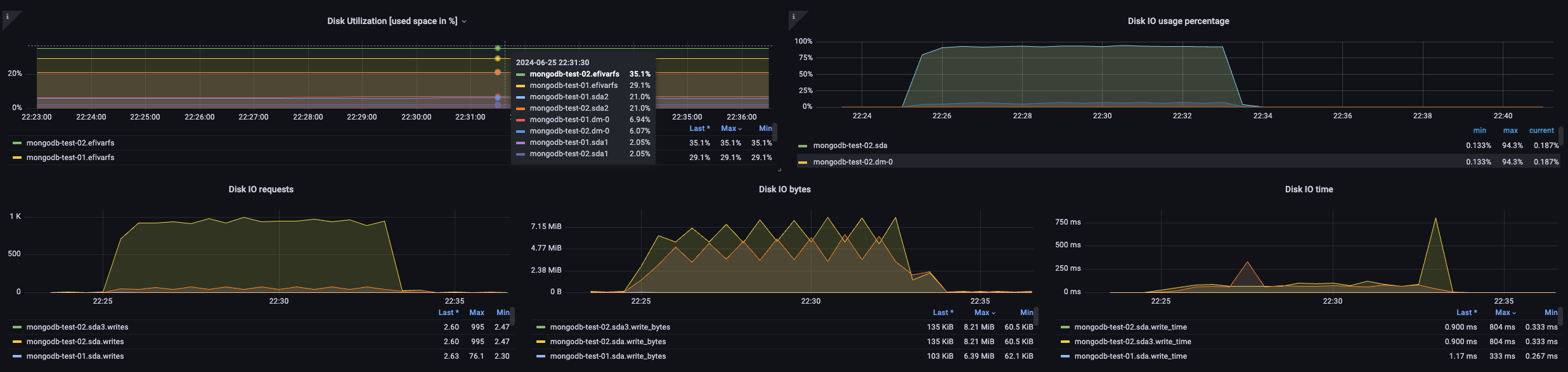
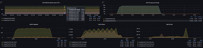
When testing the transition to mongodb 6.0 from 4.4, we noticed an obvious load on the disk subsystem.
The improvement was done gradually 4.4 → 5.0 → 6.0.
A test stand.
Dell R440, Perc H730P RAID Controller
Dell R650, Perc H755 RAID Controller
SSD 2.5
FS XFS Drives
Tested by tests:
10k,20k,25k,40k,50k,75k,100k,200k insert in second (insert/s)
The manifestation of the load on the disks begins with exceeding 10k insert/s. At 10k insert/s, the disk load is 75%. On version 4.4 with Ubuntu 18.04, the disk load is no more than 13%. On ubuntu 22.04 and mongodb 6.0, when exceeding 10k insert/s, the load increases to 93-95%.
What have you tried to do:
We installed the HWE kernel on Ubuntu 22.04.
We tried not to write through the RAID controller. We tried switching to HBA mode.
We deployed mongodb in docker and found out an interesting pattern. That not only mongodb 6.0 versions, but also 4.4,5.0 deployed in the docker container on Ubuntu 22.04 load the disk subsystem by 75-90%.
We changed the XFS parameters. We did a complete comparison of XFS driver versions and parameters. We found out the difference when creating the Ubuntu 18.04 and 22.04 file systems, they differed between sectsz and reflink. Ubutntu 18.04 sectsz=512 and reflink=0. Ubutntu 22.04 sectsz=2048, reflink=0.
Tell me, is such a load on the disk subsystem normal? Is it possible to reduce it
