Help me understand my higher-than-expected charges for a nearly unused serverless cluster

I have a serverless instance that doesn’t even have a single megabyte of data in it. Most days, there is not a single write action taken, and there is only a single read operation done. This is clear from the activity graph I have shared below.

My question is, why is the billing page below telling me I have millions of read/write operations happening per day? Why am I getting charged so much? I should be paying less than a dollar every month for this, and yet I am being charged around a dollar every 6 days. What is going on? I have no way to troubleshoot, because the monitoring tools tell me that I’m barely using the service.

1 Like

Here is a screenshot of my billing page:

And here is a breakdown of each day in the current billing cycle so far:

It should be pretty clear from the monitoring screenshot in the original post that on Jan 5, there were absolutely NOT 255,000 WPUs consumed. Why am I being charged for things I did not use?

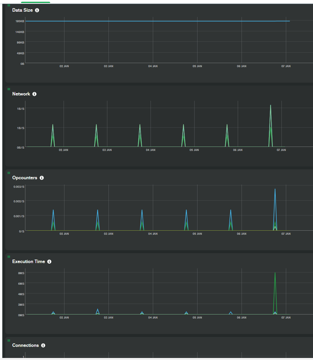
Last screenshot. This should clearly show that the only interactions I had with the database on the 5th didn’t even contain any update, delete, or insert operations.

Welcome to the MongoDB Community Forums @Tyler_Brockmeyer!

The Serverless Instance Costs page explains the usage costs. One consideration in the calculation is that Read Processing Units (RPUs) and Write Processing Units (WPUs) are affected by the size of documents and indexes read, so requests with larger documents will consume more of each unit. However, I appreciate that does not explain the apparent discrepancy compared to your usage history.

Investigation of account-specific details is best handled by the support team. Please contact the Atlas support team via the in-app chat for assistance understanding your account usage and billing.

Thanks,
Stennie

1 Like

Hi @Stennie_X Not trying a down kick but more to understand this too.

  • Shouldn’t the variables that make up for the bill like [WR]PUs be well represented in plots, such that you can also better understand the usage and also look ahead of your expenses?

  • If I get correctly, the read operations calculated from the plot, from the area of the triangles, is ~22 commands, but is that being translated into a huge number?

Thank you for your reply.
I came here to the forums because I work during the day and don’t have time to chat with them, as the chat support is only available Mon-Fri.
By your suggestion, I tried to use the in-app chat support just now, but when I click the icon, it brings up the window and then it disappears. I’m not sure how to proceed.

Hi @santimir,

Yes, I agree. Atlas Serverless instances are still a Preview release (recommended for development and testing) so there are some planned improvements and limitations to address before making the service Generally Available (recommended for production use).

I would defer to the support team to investigate the deployment metrics and usage to clarify the billing.

Regards,
Stennie

1 Like

Hi Tyler,

You are correct that the basic chat support is only available Monday-Friday, however you could contact the support team outside of your daytime hours (for example, in your evening) as there is global staffing. For example: 9am Monday in Sydney, Australia is 5pm Sunday in US Eastern Time.

Are you using any ad or pop-up blockers? I would try temporarily disabling them if so. If there are no support agents online you should see a message about chat not being available, so the chat window closing automatically sounds more likely to be a script blocker of some form.

What web browser & version are you using?

Regards,
Stennie

1 Like