Hello,
Since a few days the conditionnal formating in table graph is not working anymore when based on comparison operator based on groups fields (example #toto > 0, background of text in red).
Is there a bug or did the functionnality change ?
Thank you
Sylvain
Hi Sylvain, sorry to hear for your issue.
We have not changed the functionality for the conditional formatting.
It might be a bug but I can’t reproduce at the moment, so I will need a bit more details from you in order to investigate.
Did you had the conditional formatting on an existing table chart that used to work before but suddenly stopped working last week or were you trying on a new chart? Could you please share a screenshot that shows the table, the rules and the encoding channels, so we can see the types?
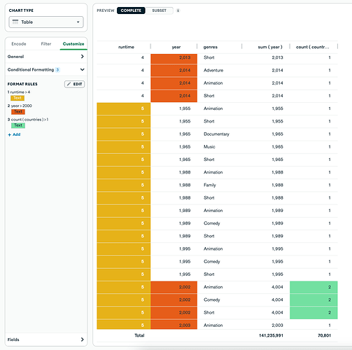
Like so:
Hello, it was working before on existing tables and stopped working last week.
Also when I create new tables it is not working.
To be more precise it is NOT working for “VALUES” (like count(Countries) in your example)
But it is working with dynamic columns
Thank you for the screenshots Sylvain, they are very helpful.
It looks like the conditional formatting rules don’t work on decimal fields anymore.
The team is working on a fix, but in the meantime a workaround is to convert the field to another numeric format. You can do this in the Chart builder by clicking on the ellipsis menu (…) of the field in the fields panel, and select “Convert Type” and then “Number”. This will remove the conditional formatting rules for this field, so you would need to add the rule again. Apologies for any inconvenience caused.
Thank you for reporting the bug.
We will update this thread once the fix is rolled out.
Hi Sylvain, we have released the patch that fixed this bug. Sorry for the inconvenience it has caused.
Hello, YES! Everything is back to normal!
Thank you very much for the very quick fix 
Have a good day.
1 Like